• 茄子视频免费观看,茄子视频成人APP,茄子视频国产观看,茄子视频APP污污污

    歡迎來到廣州茄子视频免费观看電子科技有限公司官網!

    16年專注於機房動環監控係統研發、生產

    幫助7000餘項目成功中標!
    機房環境監控係統 - 動力環境監控係統 189-0300-8674(林經理)
    @ 當前位置 /   您現在的位置: 主頁 > 茄子视频国产观看解決方案 >
    詳情 / DETAIL
    智能銀行動環可視化係統
    發布時間:2021-05-11
    0
    文章簡介:
    銀行動環係統,智能銀行動環可視化係統
     
      智能銀行動環可視化係統基於銀行自身內部多維管理思路,如何做到銀行安保與動態環境管理相結合,並
    銀行動環可視化係統利用科技的手段,讓管理實現:便捷、高效、快速;讓行動變得:簡單、安全、可靠;實現管理一步到位。
     
    (2)項目背景

      銀行動環可視化係統正是基於此目的,結合多個硬件傳感器綜合開發,做到萬物互聯互通。通過軟件硬件、跨第三方平台對接開發,開發出一款可實現跨區域集中監控分布於在各個城市多個銀行網點動態環境變化,並以電子地圖,可視化事件觸發,告警數據滾動刷新,等科技手段。結合茄子视频免费观看SPD-6500最新型監控主機,實時把握每一個網點狀況。並以良好大氣的軟件界麵,讓管理層實現對各地銀行網點管理直觀明了。

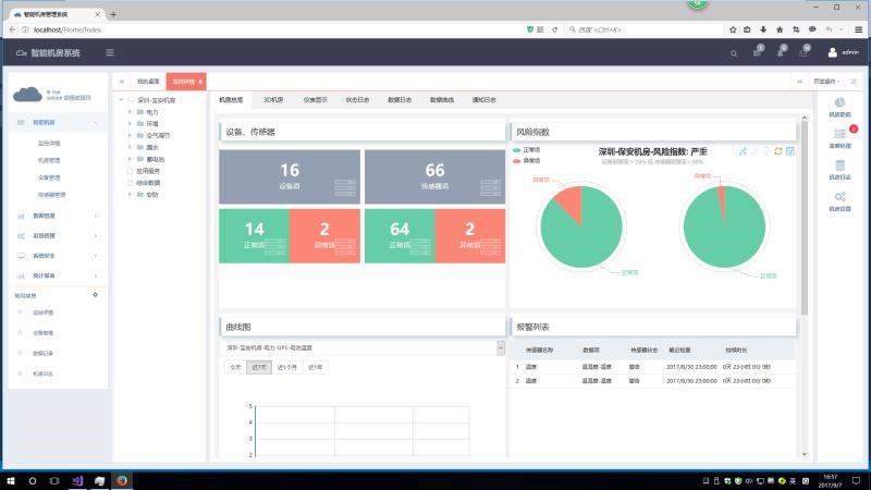
    二、   茄子视频免费观看智能機房係統功能展示
     

    銀行動環係統,智能銀行動環可視化係統

     
    三、動環係統重點模塊明細整理

    監控平台功能

    集中管理

    智能銀行動環可視化係統能對分布在各地的多個銀行網點實現跨區域集中監控管理,通過地圖可視化界麵或樹形列表的方式實現對各地環境監控主機的數據的監控。
    在監控軟件界麵最下麵有一欄是顯示當前最新的實時告警數據,用戶可以在任何的監測頁麵、配置頁麵、查詢頁麵、統計頁麵上看到這一欄的實時告警數據,告警直觀明了。
    銀行動環係統,智能銀行動環可視化係統

     銀行動環係統,智能銀行動環可視化係統

    銀行動環係統,智能銀行動環可視化係統
     
    銀行動環係統,智能銀行動環可視化係統
     

    友好的圖形化界麵

    係統提供友好的圖形化界麵,對每個傳感器的展示通過各種儀表控件進行展示,直觀地顯示當前傳感器數據和狀態。
     
    銀行動環係統,智能銀行動環可視化係統
     
    銀行動環係統,智能銀行動環可視化係統
     

    電子地圖

    用戶可以自行導入地理分布圖,在分布圖上可以添加每個機房節點圖標,點擊該機房節點圖標,可以鏈接到下一級畫麵,可以方便地進入每個被監控機房的平麵圖或立體圖。
    進入到機房的電子地圖上,在圖片上顯示各個傳感器的圖標和傳感器的狀態,如果傳感器告警,則傳感器狀態變為紅色,鼠標移動到傳感器的圖標上會顯示傳感器的監測數據。

    銀行動環係統,智能銀行動環可視化係統

    銀行動環係統,智能銀行動環可視化係統

    告警管理

    l  報警延時機製:係統對每個被監測對象提供告警延時機製,可自定義告警延時的時間長度防止因幹擾產生的誤告警及告警閥值臨界點的左右徘徊告警。
    l  豐富的報警方式:係統可以根據不同報警事件提供不同的報警方式:WEB界麵、電話撥號、電話語音、短信、電子郵件等告警方式,並且支持電話撥號和短信聯合報警模式,充分滿足不同客戶的告警需求。
    l  報警時間段控製:可以為每個監測對象設置不同的告警時間段進行告警,如紅外傳感器白天上班時間可以屏蔽告警,晚上下班後設置為告警。
    l  報警信息的準確定位:對報警的設備、事件、內容等進行準確定位,例如:“2012年05月11日,XX機房的溫度超標告警,告警值為26.8℃,請立即查看”“2012年05月11日,XX機房UPS組市電故障,請立即檢查”。
    l  報警跟蹤:係統提供對於任意一條報警信息的狀態進行跟蹤統計,包括報警時間,報警內容,確認時間,處理時間,處理日誌以及處理人等情況的統計。
    l  告警記錄查詢:係統支持對告警監測項提供按照時間段、告警消除情況、告警確認情況進行查詢。
    l  告警凍結:係統支持對每個被監測對象提供告警凍結功能,可以設置凍結的時間,若監測對象被凍結後,那麽在凍結的時間內不會發送告警信息給用戶。
     

    數據分析

    監控係統可根據站點樹形列表選擇站點,選擇查詢的起止時間和查詢的監測量來查詢該監測量在這段時間內的數據。查詢的內容含有數據采集時間、描述、類型和數據。支持生成曆史曲線圖,可按照小時、日、月方式進行統計。

    統計報表

    監控係統提供對各個站點的監測量提供日統計、月統計和年統計和客戶定製的報表統計,可選擇起止時間、選擇具體某一個監測量來進行日統計,統計的內容至少含有最小值、最大值、平均值,並支持數據報表導出功能。
    銀行動環係統,智能銀行動環可視化係統
     

    係統日誌查詢

    監控係統提供係統日誌管理功能。係統日誌管理包括係統訪問日誌管理和係統操作日誌管理。係統將用戶的登錄信息(包括成功與不成功的登錄)記錄下來,以供查詢。用戶登錄信息包括用戶名稱、登錄終端標識、登錄時間和退出時間。係統將用戶的操作信息記錄下來,以供查詢。操作信息包括實施操作的用戶、操作時間、操作名稱、操作對象、操作結果。









      如果您想了解更多智能銀行動環可視化係統或動環監控係統信息,或者您有任何疑問,請致電: 4006-020-248或通過百度商橋在線谘詢。茄子视频免费观看為您提供24小時在線客戶服務,茄子视频免费观看將竭誠為您服務!同時,茄子视频免费观看是動力環境監控產品製造商,更是中國茄子视频国产观看係統解決方案供應商,可以為您提供更多的產品與解決方案、免費報價。


    友情鏈接:




  • 茄子视频免费观看,茄子视频成人APP,茄子视频国产观看,茄子视频APP污污污

    智慧機房在線體驗

    茄子视频免费观看科技·茄子视频国产观看體驗端

    用戶名:root密碼:111111 點擊體驗
    網站地圖